이메일 문의
BACK
  • 28
    AI 기반 자율주행 학습 데이터 교환·제공 플랫폼

    다양한 자율주행 데이터를 표준 메타데이터로 통합하고, 하이브리드 검색(BM25 + 시맨틱 검색)을 통해 필요한 데이터를 빠르게 탐색·활용할 수 있는 자율주행 학습데이터 교환·제공 플랫폼

  • 27
    대전시 자율주행 버스 통합 관제 시스템

    대전시 자율주행 버스를 대상으로 차량 상태, 위치, 주행 정보, 주변 인프라 정보를 통합 수집하고 실시간 관제·모니터링 기능을 제공하는 스마트 모빌리티 통합 관제 시스템

  • 26
    국산 NPU 기반 영상인식 시스템

    국산 AI반도체(AX) 기반으로 드론 탑재용 임무카메라의 영상 분석 성능을 고도화하고, 객체 인식·추적 등 AI 모델과 이를 활용한 드론 임무지원 응용서비스를 구현하는 AI 기반 임무카메라 시스템

  • 25
    바이너리 유사도 분석 및 검증 도구

    바이너리 파일 간 유사도를 분석하고 취약점(CVE) 및 패치 적용 여부를 시각적으로 검증할 수 있도록 설계된 정적 분석 기반 시각화·검증 시스템

  • 24
    생성형 AI 기반 가상공연 관리 플랫폼

    생성형 AI 기술을 활용해 이미지 생성, 대용량 데이터 관리, 콘텐츠 저작 기능을 통합 제공하는 웹 기반 콘텐츠 관리 플랫폼

  • 23
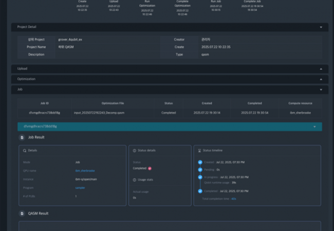
    양자이득 실증 시각화 시스템

    양자 회로의 전처리·최적화·오류 완화·결과 분석 과정을 통합하여, 대규모 양자회로 기반의 양자이득(Quantum Advantage)을 시각적으로 검증할 수 있도록 지원하는 통합 분석·가시화 시스템

  • 22
    자율주행 AI 학습 파이프라인 통합관리 플랫폼

    자율주행 학습 파이프라인을 통합적으로 관리하고, 데이터셋·실험·모델을 일관성 있게 운용할 수 있도록 Kubeflow·MLflow 기반의 워크플로우 실행·관리 기능을 제공하는 통합 학습 관리 시스템

  • 21
    3D 기반 범죄 용의자 추적 시각화 시스템

    전자감독대상자의 범죄 이력, 이동 패턴, 일상생활 데이터, 재범 위험도 등을 AI 기반으로 분석하고 2D/3D 공간정보 위에서 시각적으로 검증할 수 있도록 설계된 전자감독 유효성 분석 시스템

  • 20
    멀티플랫폼 보안데이터 통합 관리 시스템

    멀티플랫폼 환경에서 보안 데이터를 안전하게 수집하고 프라이버시 보존을 고려한 보안데이터 통합 관리 시스템

  • 19
    양자이득 실증 시스템

    양자이득 연구개발 업무의 효율성 및 생산성을 높이기 위해 데이터 전처리, 양자 코드 최적화, 양자 클라우드 연계, 결과 시각화 모듈을 포함한 실증 시스템

  • 18
    생성형 AI 기반 이미지 저작 SW

    생성형 AI 기반의 이미지 저작 도구를 개발하여 가상공연 플랫폼에 필요한 배경 및 콘텐츠 이미지를 제작하고, 웹 기반으로 통합 관리하는 이미지 저작 SW

  • 17
    5G 특화망 기반 멀티모달 센서 데이터 수집분석 시스템

    5G 특화망 기반으로 멀티모달 센서 데이터를 수집, 저장, 분석하며 실시간으로 위협 요소를 감지 및 대응하는 통합 분석 시스템

궁금한 점이 있으신가요?
쿠바와 만나보세요.

회사소개 오시는길